들어가며
주식이든 코인이든 차트가 있으면 거기에 차트 분석 툴이 있습니다. 대부분 많이 내장되어 있는 소프트웨어는 트레이딩뷰로 사용하고 있습니다.
PC기준으로 어떻게 설정을 하는 지 보고 기본적인 지표를 설정해 보시죠!
※ 바이낸스, 바이비트, 비트겟의 거래소에서 UI는 비슷하진 않지만 트레이딩뷰를 지원하니 참고해서 설정하시면 됩니다!
시간봉 설정
차트의 위쪽에 보면 1분봉,5분봉등의 옆에 드랍박스 아이콘을 클릭하면 1초부터 1달 그리고 Range 형태로 선택할 수 있습니다.
개인별로 매매방법이 달라보는 봉이 다르기 때문에 주요 시간봉을 즐겨찾기하여 옮겨가면서 보시길 바랍니다.

다크모드 & 언어 설정
현재보는 모습은 다크모드인데요. 거래소마다 다크모드, 화이트모드를 지원하니 취향에 따라 선택하시기 바랍니다.
언어도 설정이 가능하고 영어 한국어 설정이 가능합니다.(거래소안에 탑재되어 있는 트레이딩뷰는 언어지원이 다를 수 있습니다.)

캔들 뷰 설정
위쪽에 캔들모양의 아이콘을 클릭하면 모양을 선택할 수 있습니다. 만약 초보자라면 대다수가 사용하는 캔들을 선택해서 보시면 되겠습니다.
나중에는 하이킨아시등의 다양한 봉모양을 설정하여 분석할 수 있습니다.

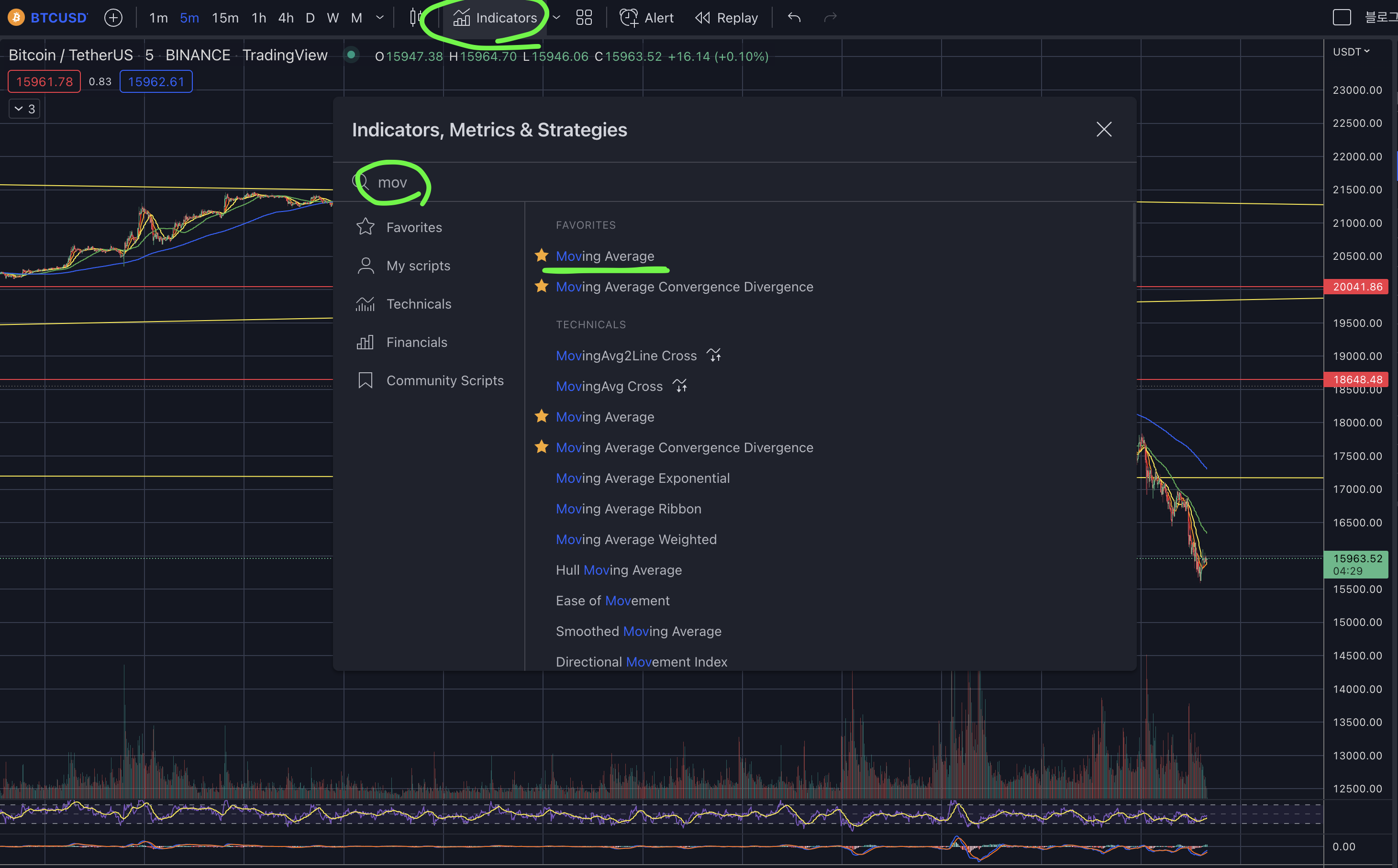
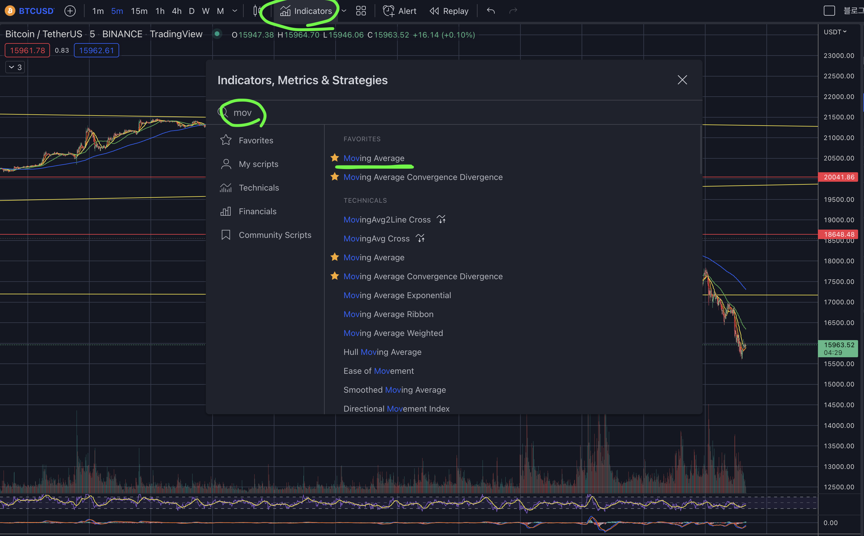
각종 지표 설정
차트 상단의 indicators(지표)를 클릭하면 각종 보조 지표를 표안에서 볼 수 있습니다.
테크니컬 탭을 클릭하면 RSI, MACD 등의 보조지표를 사용할 수 있습니다.
(각 거래소에서는 테크니컬탭을 보통 지원합니다.)

각종 도구 설정
차트의 왼쪽라인을 보시면 각종 도구들이 있습니다. 위에서부터 추세선과 텍스트 등의 다양한 도구를 사용할 수 있습니다.
매매를 하기 위해서 피보나치, 엘리엇파동, 추세선등의 차트를 그릴 수 있어서 반드시 계속 클릭해보면서 어떤 기능이 있는지 살펴보세요.
즐겨찾기를 지원하면서 자주사용하는 도구를 모아서 쉽고 빠르게 차트를 그릴 수 있습니다.

기본 지표인 이평선(5,10,20일선) 및 거래량 설정
기본적으로 매매에 사용하는 주요 지표인 이평선과 거래량을 설정해 보시죠.
골든크로스, 데드크로스, 거래량등은 매우 기본적이나 매우 중요한 지표이기 때문에 꼭 설정하고 자신에게 맞는 이평선라인을 찾아보시길 바랍니다.
1. indicator를 클릭하고 이동평균선(moving Average)를 선택합니다.

2. 차트 상단에 아래화살표를 클릭하면 내가 추가한 지표들을 볼 수 있고, MA의 설정아이콘을 클릭합니다.

3. MA란에 Length란에 5를 넣어주면 5일선을 추가할 수 있습니다.
마찬가지로 10일선,20일선을 위 단계로 추가하면 됩니다.
(트레이딩뷰는 지표 추가가 유료기 때문에 유의하세요)

4. 거래량(Volume) 설정
1번 설정에서 Volume(거래량)을 설정해주시고 클릭하면 아래쪽에 거래량이 표시되는 것을 볼 수 있습니다.

추세선 그어보기
도구표에서 두번째에 있는 라인을 클릭하면 추세선, 수평선, 채널 등의 다양한 도구를 지원합니다.
그 중에서 추세선(Trend Line)을 선택하여 봉에서 이어지는 라인을 계속 그어보면서 자신의 매매라인을 생각해봅니다.
추세선 긋기는 어렵지만 계속 그어보면서 나만이 볼 수 있는 패턴을 그려보시기 바랍니다.
일봉, 4시간봉, 15분봉등의 각 시간봉에서도 추세선을 그려보면서 단기추세선, 중기추세선, 장기추세선을 계속 그어 보시기 바랍니다.

마치며
각각의 도구는 정말 많이 써보고 각각의 메뉴를 하나씩 클릭하고 아 이런게 있구나!라고 본인이 느끼는 것이 가장 중요합니다.
기본적인 설정을 하시고 패턴, 차트를 공부하면서 추세선 저항선을 계속 그어보면서 연습하면 나의 방법이 완성되고 진화할 수 있습니다.
제일 중요한 것은 나만의 차트 설정을 만들어서 편하게 신속하게 매매라인을 설정하는 것이 Key Point입니다!
안키드림
'비트코인 > 선물기초&용어' 카테고리의 다른 글
| 펀더멘털 분석 VS 기술적 분석 (8) | 2023.03.10 |
|---|---|
| [비트코인선물기초] 비트코인 분석 시간 루틴(time routine)은 어떻게 할까? (24) | 2022.11.11 |
| [비트코인선물기초] 스탑 오더(Stop Order)가 무엇이고 Stop loss(SL), Take Profit(TP) 하는 방법은? (25) | 2022.11.08 |
| [비트코인선물기초] 비트코인 선물 펀딩비율(Funding Rate)란 무엇이고, 어떻게 활용할까? (10) | 2022.11.04 |
| [비트코인선물기초] 비트코인 선물에서 롱, 숏이란 무엇이고 어떻게 진입하고 종료하나? (13) | 2022.11.03 |